Grafana metrics alerts for CPU, Disk and RAM

First, need to configure the mail service in your grafana ini file.

Open /etc/grafana/grafana.ini file and go to [smtp] setup line and configure our mailing system details, like SMTP, Port number, Username and password. Once finished restart the grafana service.

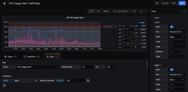
1. CPU Alert configurations:

  systemctl restart grafana-server   

 1. Go to Query tab:  Listed A row, select Metrics, write query 

        (100 - ( avg by ( instance ) ( rate ( node_cpu_seconds_total{mode='idle'}[1m] ) ) * 100 )    

  Legend if mention  {{instance}} -  For show only IP or URL in graph page, leave empty means list full details and need variable you can call  in Legend, but be mentioned like {{$VARIABLE}}.

 2. Go to Alert tab :

   Rule Name for Alert display name in grafana Alert page.

           Conditions for alert when needs to trigger

           Notifications for select your mail channel. [ Not created go to Alert --> created channel and then add mail id's ]

* Important: Before save this conditions

 Go to right side panel select Axes option:

       Left Y - Unit Percent(0-100) 

       Scale - linear

       Right Y - Unit Percent(0-100) 

       Scale - linear

 Now apply and save the panel, it's take 2 to 5 minuts to apply conditions and confirm your alert configurations go to Alert  and check you Alert health green or red.

Metrix query page

Alert conditions page


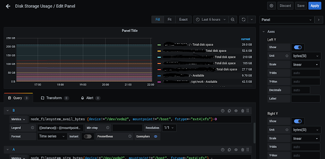
2. Disk Alert configurations in GB based:

 Add  new panel row for disk alert and select Query tab

 A Row for used disk space query:

  node_filesystem_size_bytes{device!="/dev/xvda2", mountpoint!="/boot", fstype=~"ext4|xfs"} -

node_filesystem_free_bytes{fstype=~"ext4|xfs"}  

Above query !=  means don't include /dev/xvda2 and /boot  partitions

We calculated total filesystem - free filesystem = Used filesystem

Legend   {{instance}} - {{mountpoint}} - Used space   

B Row for Available disk space query:

   node_filesystem_avail_bytes {device!="/dev/xvda2", mountpoint!="/boot", fstype=~"ext4|xfs"}-0  

Legend   {{instance}} - {{mountpoint}} - Available space  

C Row for total filesystem query:

  node_filesystem_size_bytes{device!="/dev/xvda2", mountpoint!="/boot", fstype=~"ext4|xfs"}-0 

Legend   {{instance}} - {{mountpoint}} - Total space   

Alert in percentage

  100 - (100 * ((node_filesystem_avail_bytes{device!="/dev/xvda2", mountpoint!="/boot", fstype=~"ext4|xfs"} )  / (node_filesystem_size_bytes{device!="/dev/xvda2", mountpoint!="/boot", fstype=~"ext4|xfs"}) )) 

Legend   {{instance}} - {{mountpoint}} - Used space  

2. Go to Alert tab :

   Rule Name for Alert display name in grafana Alert page.

           Conditions for alert when needs to trigger

           Notifications for select your mail channel

    This steps for - Percentage

    Go to right side panel select Axes option:

       Left Y - Unit Percent(0-100) 

       Scale - linear

       Right Y - Unit Percent(0-100) 

       Scale - linear

  This steps for - GB

       Left Y - bytes(SI)

       Scale - linear

       Right Y - bytes(SI)

       Scale - linear

 

CPU Query page

CPU Alert page


3. Disk Alert configurations in GB based:

 1. Add  new panel row for disk alert and select Query tab

A Row for Available Memory query:

   node_memory_MemAvailable_bytes   

Legend  {{job}} - Available

B Row for used Memory query:

  node_memory_MemTotal_bytes -  node_memory_MemAvailable_bytes    

Here total memory - available memory = used memory calculated

Legend  {{job}} - Used 

C Row for total Memory query:

   node_memory_MemTotal_bytes   

Legend  {{job}} - Total

You can change the Row order.

2. Go to Alert tab :

   Rule Name for Alert display name in grafana Alert page.

           Conditions for alert when needs to trigger

           Notifications for select your mail channel

    This steps for - Percentage type

    Go to right side panel select Axes option:

       Left Y - Unit bytes(SI)

       Scale - linear

       Right Y - Unit bytes(SI)

       Scale - linear

RAM query

RAM query alert


No comments:

Powered by Blogger.